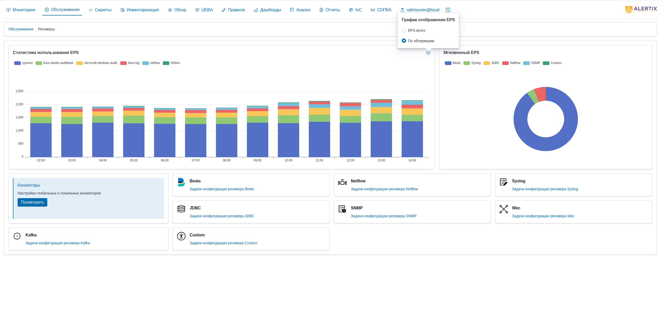
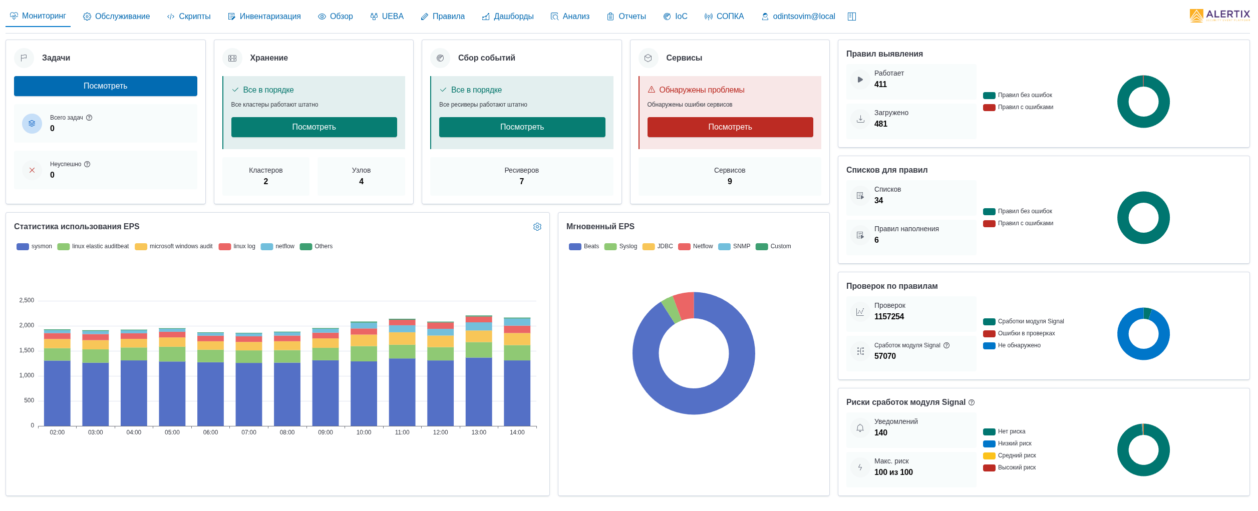
SIEM Alertix от NGR Softlab — российская платформа класса SIEM/TDIR для полного цикла работы с инцидентами информационной безопасности: от мониторинга и корреляции событий до расследования, реагирования и учёта. Решение поддерживает агентский и безагентский сбор событий с Windows и Linux, NetFlow «из коробки», обогащение данными Threat Intelligence и ретроспективный поиск по IoC. В Alertix доступны UEBA, полнотекстовый поиск, модуль дашбордов, скрипты для автоматизации реагирования и интеграции, а также инструменты для SOC и комплаенс-контроля, включая взаимодействие с НКЦКИ (ГосСОПКА).
- Наполнение базы данных ИТ-активов и их обогащение. Реализуется через сбор информации об ИТ-ресурсах из различных источников. Система контролирует появление новых ресурсов, отслеживает их сетевую активность, изменения реквизитов и выявленные уязвимости. Собранные данные используются для корреляции событий, проведения расследований и фиксируются в карточке инцидента, обеспечивая полный контекст для анализа и реагирования.
- Учёт инцидентов и фактов. Функция помогает организовать процесс мониторинга информационной безопасности (ИБ). Позволяет распределять работу аналитиков ИБ, контролировать SLA на этапах жизненного цикла инцидентов, фиксировать всю найденную информацию. Есть возможность сквозной интеграции с инструментами Alertix.
- Поведенческий анализ и поиск аномалий. Выполняется через мониторинг профилей поведения пользователей, хостов и процессов. Система выявляет отклонения на основе анализа взаимодействий между ними и фиксирует нетипичное количество выполняемых действий, что позволяет обнаруживать аномалии и потенциальные инциденты на ранней стадии.
- Поиск по индикаторам компрометации. Предусмотрен поиск в потоке поступающих событий и ретроспективный поиск индикаторов компрометации (IoC). Индикаторы могут загружаться и обновляться автоматически или вводиться вручную. Жизненный цикл индикаторов определяют параметры сроков их жизни.
- Блокнот аналитика и проверка вредоносности. Сервис позволяет сохранять все найденные факты и «зацепки» в рамках расследования и быстро возвращаться к необходимым фильтрам и запросам. Отдельные собранные индикаторы могут быть проверены в репутационных базах и сервисах обогащения.
- Взаимодействие с НКЦКИ (ГосСОПКА).







